Examples & How To¶
AICM and Prometheus¶
Prometheus is an open-source systems monitoring toolkit that collects
and stores metrics as time series data, allowing for flexible queries
and real-time alerting. AICM can serve data in a prometheus-ready
syntax. This is possible using the following endpoints for: 1. Health
and PCIe Metrics - /aicm/health_data/prometheus_health_metrics 2.
Reliability, Availability, Serviceability (RAS) Error Metrics -
/aicm/health_data/prometheus_ras_metrics
After obtaining the prometheus executable at Prometheus it is possible to run the tool with a suitable configuration file
/prometheus --config.file=./prometheus.yml
To set up the integration the user just needs to describe the scraping
job to Prometheus. Here an example of a possible prometheus.yml
file.
global:
scrape_interval: 2s
scrape_timeout: 2s
scrape_configs:
- job_name: 'health_polling'
static_configs:
- targets: ['127.0.0.1:4321']
metrics_path: '/aicm/health_data/prometheus_health_metrics'
basic_auth:
username: 'admin'
password: 'password'
- job_name: 'ras_polling'
static_configs:
- targets: ['127.0.0.1:4321']
metrics_path: '/aicm/health_data/prometheus_ras_metrics'
scrape_interval: 10s
scrape_timeout: 2s
basic_auth:
username: 'admin'
password: 'password'
Here we setup the scrape configs for the health_polling and
ras_polling jobs and then we provide the basic_auth information.
More detailed configurations can be seen here Prometheus
Configuration.
As of now, the suggested maximum rate depends on the amount of cards
connected to the hosts.
Rates from 5s to 250ms will work depending on the number of cards
connected. The scrape_duration_seconds metrics in prometheus can
help select the best scrape_interval and scrape_timeout values.
AICM and Grafana¶
Grafana is an open source software that enables exploring, querying, alerting and visualizing the metrics collected. The tool and docs can be obtained at Grafana Prometheus-Grafana integration with AICM is a possible way to convert the time-series based metrics into insightful visualization.
In the /examples we provide an interactive and dynamic dashboard
created using Grafana and Prometheus as data source. This example
dashboard was built with Grafana 10.3.3.
The example dashboard can be imported by following the import dashboard guide at: Grafana import guide
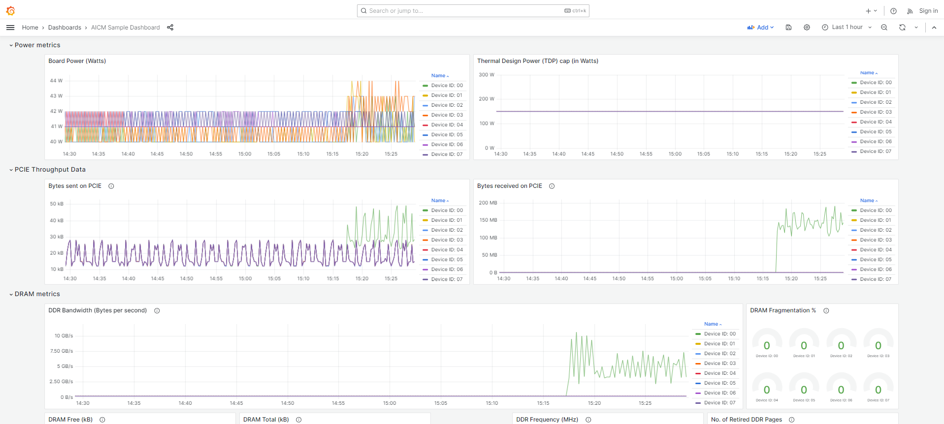
Here is the overview of the dashboard AICM Sample Dashboard which gives visualization of various metrics served by Prometheus. The dashboard allows the user to select from the available remote hosts to view metrics for a single board or all the AIC devices.




Each panel shows a category of metrics, for example, NSP metrics, SOC metrics, Power metrics, RAS metrics etc., in appropriate forms of visualization as time-series, stat, gauges etc.
Users can use this example as inspiration to create their own personalized dashboard to meet their specific needs.
Other Tools¶
Grafana and Prometheus are the most popular tool to achieve visualization of metrics. These are not the only ones, and since AICM is serving REST API, any other tool can be used to create dashboards or toolkit.
A simple example is present in /examples/ where Streamlit is used to
create a simple dashboard.